基于GPRS的物联网终端的污水处理厂网络控制系统信息来源:金笛工业手机论坛

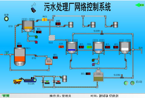
监控界面实现如下功能:
1)实时反映污水处理流程中各个环节的水质情况、如进出水电导率、PH值、液位、流量等信息,并自动保存实时曲线、历史曲线、报表三种形式的数据信息,供管理人员管理、分析、决策。
2)手动、自动控制切换功能,通过编写组态软件,实现与现场人机界面相同的手动、自动运行切换功能。
3)故障报警,当污水处理各环节中出现超过或低于限制值的情况时,该监控系统可发出循环声音报警信号,直到故障排除。
4)事件处理,通过该监控系统,可以修改现场PLC控制器的寄存器中的数值,实现对现场紧急事件的处理,也可以切换至手动方式,直接控制阀门开关,泵的启停。
5)用户权限管理等功能,该系统设计了软件操作人员登陆管理机制,设置了多级权限,实现多级控制,因此可将一套监控系统应用于多级管理机构,节省了资源。
利用GPRS通讯技术,使得控制系统更加灵活、可操作、方便扩大控制规模,实现远程监控?